| 일 | 월 | 화 | 수 | 목 | 금 | 토 |
|---|---|---|---|---|---|---|
| 1 | 2 | 3 | 4 | 5 | 6 | 7 |
| 8 | 9 | 10 | 11 | 12 | 13 | 14 |
| 15 | 16 | 17 | 18 | 19 | 20 | 21 |
| 22 | 23 | 24 | 25 | 26 | 27 | 28 |
- literal
- angular
- Props
- npm
- font-size
- 서버리스 #
- entity
- Websocket
- ES5
- jwt
- 클론코딩
- TypeScript
- ZOOM
- 0.5px border
- 으
- 10px
- Strict
- &연산
- es6
- 당근마켓
- 데이터베이스 #try #이중
- github
- 0.75px border
- 문서번호
- 전역변수
- TS
- 1px border
- 타입스크립트
- 0.25px border
- 컴포넌튼
- Today
- Total
복잡한뇌구조마냥
[Infra] Prometheus + Grafana 서버 모니터링 (Docker 기반) 본문
프로젝트가 커질수록 서버의 상태를 눈으로 확인할 수 있는 모니터링 환경은 필수가 된다.
프로젝트에서는 Prometheus + Grafana 조합으로 JVM, 트래픽, 메모리 사용량을 실시간 모니터링할 수 있는 환경을 구축했다.
Docker 기반이라 배포 환경에서도 그대로 사용 가능하고, 대시보드도 원하는 대로 커스터마이징할 수 있다.
1. Prometheus & Grafana란?
✔ Prometheus
- 시계열(time-series) 기반 모니터링 + 데이터 수집 툴
- 서버가 제공하는 /actuator/prometheus 엔드포인트를 일정 주기로 긁어오(scrape)며 메트릭 저장
- JVM 메모리, CPU, 요청 수, HTTP 상태코드 등 다양한 지표 자동 수집
✔ Grafana
- Prometheus에서 수집한 데이터를 기반으로 시각화 대시보드 제공
- 막대/선/게이지/경고 알림 등 다양한 형태로 모니터링 구성 가능
- 실제 서비스 운영 환경에서도 가장 널리 쓰이는 조합 (Kubernetes에서도 동일)
2. Docker 기반 Prometheus & Grafana 구성
프로젝트에서는 아래와 같이 docker-compose로 손쉽게 구성했다.
📌 docker-compose.yml (중요 부분만 발췌)
prometheus:
image: prom/prometheus
container_name: chwimeet-prometheus
volumes:
- ./prometheus.yml:/etc/prometheus/prometheus.yml
ports:
- "9090:9090"
networks:
- chwimeet-network
restart: always
grafana:
image: grafana/grafana
container_name: chwimeet-grafana
ports:
- "3001:3000"
environment:
- GF_SECURITY_ADMIN_USER=admin
- GF_SECURITY_ADMIN_PASSWORD=${SPRING__DATASOURCE__PASSWORD:-admin}
volumes:
- grafana-data:/var/lib/grafana
networks:
- chwimeet-network
restart: always
depends_on:
- prometheus
3. 포트 3000 충돌 해결 (Grafana → 3001로 변경)
Grafana 기본 포트는 3000번이지만,
프로젝트에서 Frontend(Next.js)가 이미 3000번을 사용하고 있었기 때문에 충돌이 발생한다.
그래서 아래처럼 Grafana를 3001 포트로 노출했다.
ports:
- "3001:3000"
=> 실제 접속 주소:
http://localhost:3001
http://<EC2_IP>:3001
https://grafana.chwimeet.store (도메인 연결 시)
4. Prometheus 설정 파일(prometheus.yml)
Spring Boot Actuator에서 제공하는 메트릭을 긁어오도록 설정한다.
global:
scrape_interval: 5s
scrape_configs:
- job_name: 'spring-actuator'
metrics_path: '/actuator/prometheus'
static_configs:
- targets: ['team1-app-001:8080']
✔ 주요 포인트
- scrape_interval: 5s
→ 5초 간격으로 서버에서 메트릭 수집 - metrics_path: /actuator/prometheus
→ Spring Boot Actuator가 Prometheus용 포맷으로 제공 - targets
→ Docker 네트워크 내 컨테이너 이름으로 접근
5. Spring Boot 설정 (Actuator + Micrometer)
Prometheus는 Spring Boot Actuator가 제공하는 메트릭을 사용한다.
그래서 다음 의존성을 추가했다.
📦 build.gradle
implementation 'org.springframework.boot:spring-boot-starter-actuator'
implementation 'io.micrometer:micrometer-registry-prometheus'
그리고 application.yml에서 Prometheus 엔드포인트를 활성화한다.
management:
endpoints:
web:
exposure:
include: health, prometheus
이제 /actuator/prometheus에서 수백 개의 JVM/HTTP 메트릭이 자동 제공된다.
6. Grafana에서 Prometheus 연결
1. Connections → Data sources → Add data source →Prometheus 선택

2. URL 입력 (docker로 올라가 있는 Prometheus 경로 입력)

3. Save & Test → 성공!

🎯 7. Grafana 대시보드 연결

예제) Spring Boot Statistics


- 이미지대로 연결만 하면 쉽게 대시보드로 가시화 가능
- 저는 이미 모니터링 중이라 에러가 보이는데, 처음 연결하시면 에러가 안보입니다.
대시보드 경로: https://grafana.com/grafana/dashboards/19004-spring-boot-statistics/
Spring Boot 3.x Statistics | Grafana Labs
Import the dashboard template Copy ID to clipboard or Download JSON
grafana.com

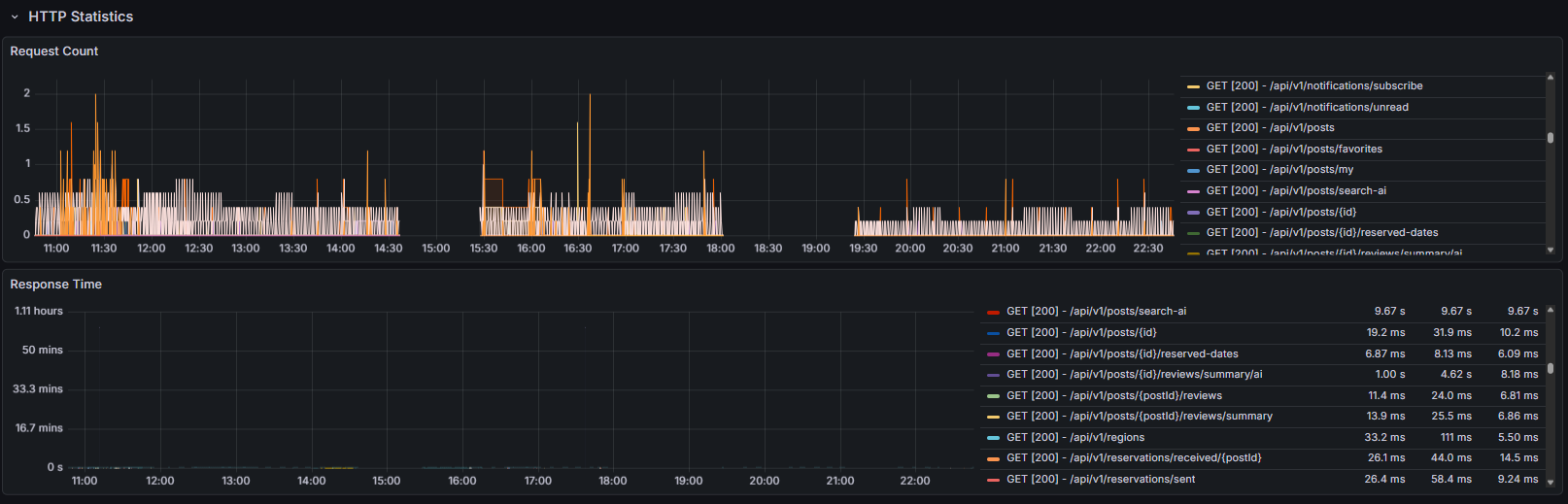
1) API 요청 시간 (Request duration per URI)
- 각 API의 평균 응답 속도
- p95 / p99 지연 시간 확인 가능
- 특정 API가 갑자기 느려지는 시점을 빠르게 파악
예시 상황
- AI 기능 호출이 순간적으로 느려지는 시간대
- 이미지 업로드 API가 트래픽 증가로 느려질 때
2) 요청 수(Request count per URI)
- 어떤 API가 가장 많이 호출되는지
- 트래픽 패턴 파악
- 병목 구간 예측 가능
예시 상황
- 예약 기능/AI 검색 기능의 사용량을 시간대별로 분석
- “어떤 API가 가장 많이 호출되는가?”를 근거 기반으로 판단
3) HTTP 상태 코드 분포
- 4xx / 5xx 비율 확인
- 배포 직후 오류 증가 감지
- API 장애 탐지
예시 상황
- 배포 직후 500 증가 → “새로 배포한 API 문제” 즉시 발견
- 인증 문제로 401이 급격히 증가한 경우
4) Thread, connection pool, 에러 카운트
- HikariCP 커넥션 부족 여부
- 스레드 증가 탐지
- 예외 발생 횟수 확인
8. 구축 후 실제 효과
프로젝트에서 모니터링을 적용한 후 다음과 같은 효과를 얻었다.
🔹 장애 파악 속도 단축
- Memory leak 발생 여부를 즉시 파악
- Thread 증가, DB connection pool 소진 등 운영 이슈를 빠르게 감지
🔹 성능 최적화 근거 확보
- HTTP 요청 처리 시간 변화 추적
- 특정 API 호출이 많은 시간대 분석
- CPU/Heap 패턴 비교로 병목 지점 확인
🔹 배포 후 안정성 체크
- 배포 직후 에러율 / 응답 시간 급증 여부 모니터링
- 부하 테스트 결과 분석 가능
특히 AI 기능, 이미지 업로드, 웹소켓, 예약 시스템 등 다양한 기능이 동작하는 프로젝트라
모니터링이 훨씬 더 중요했다.
9. 마무리 정리
Prometheus는 데이터를 수집하고, Grafana는 그 데이터를 시각화한다.
'BE > Infra' 카테고리의 다른 글
| [Infra] 무중단 배포 ( Blue-Green, Rolling, Canary ) (0) | 2025.12.13 |
|---|---|
| [AWS] Lambda + CloudFront 이미지 최적화 ( 리사이징, 캐싱 ) (0) | 2025.12.09 |
| [Infra] Terraform (0) | 2025.12.07 |
| [AWS] 배포 정리(EC2 + ECR + RDS + Nginx) (0) | 2025.10.16 |
| Json-server, heroku, env (서버 배포) (0) | 2022.09.04 |